AI 賦能,讓您的教練影響力無限擴張

Rex 是你的 AI 訓練夥伴,幫你處理日常瑣事,讓你專注在最重要的事——帶領選手突破自我。

待關注選手Mar 15, 2026
Sarah Chen
本週缺席 3 次訓練
HRV ↓15%
Marcus Johnson
恢復指數持續下滑
Load +22%
Emily Park
可以提升訓練強度
VO2 ↑4%
R
今天有 3 位選手 需要你的關注。Sarah 的數據顯示有過度疲勞的風險——我已經幫你擬好了關心訊息。
端對端加密
您的資料由您掌控

教練不該成為瓶頸

沒有 Rex
  • 被選手的 LINE、Messenger 訊息淹沒
  • 手動複製貼上調整課表
  • 錯過過度訓練的早期警訊
  • 最多只能帶 15-20 位選手
  • 同樣的問題,一問再問
有 Rex
  • Rex 用你的語氣處理日常回覆
  • AI 建議調整方案,你一鍵核准
  • 自動警示:「HRV 在 2 週內下降 15%」
  • 帶更多選手也不會累垮自己
  • Rex 全天候回答常見問題
80%
的日常教練溝通可以由 Rex 處理,讓你專注在真正重要的事

三步驟輕鬆擴展

Step 01

連結你的選手

透過深層連結邀請選手,他們下載 App 即可立即連線。不需要試算表,不需要手動設定。

Step 02

用你的方式訓練 Rex

Rex 會學習你的教練理念、溝通風格和訓練方法。它會成為你的聲音、你的助手。

Step 03

規模化帶隊

Rex 處理每日回報、訓練後摘要和每週回顧。你只需專注在最需要你的選手身上。

專為追求卓越的教練打造

01

AI 訓練行事曆

使用 AI 助手為選手準備下週的訓練計畫。Rex 理解你的教練理念,能建立符合每位選手目標與體能水準的週期化課表。

02

訓練動作庫與編輯器

透過簡單好用的拖放編輯器,快速設計專業訓練課表,支援多頁多媒體說明。建立一次,跨選手重複使用。

03

AI 自動產生訓練內容

根據你的訓練原則和課表架構,AI 自動產生任意週期的訓練內容。檢視、微調,幾分鐘內就能發布。

AI Training Calendar — Rex helps coaches prepare weekly training plans
Workout Library — drag and drop editor for professional workout design
AI Auto-Generate — automatically create workouts based on coaching principles
01

社團收件匣

總覽社團近期動態,一眼看出誰需要特別關注——未指派訓練計畫、受傷風險等。快速留言、互動,或直接跳到活動詳情。

02

選手總覽

查看每位選手的近期訓練趨勢,包含距離與訓練負荷、下一場比賽倒數,並可立即指派訓練計畫。

03

活動動態牆

針對任何選手或群組,快速瀏覽所有近期活動。發現規律、追蹤一致性,掌握團隊狀態。

04

活動詳情

深入每筆活動,檢視配速、心率、分段等詳細運動數據。留言互動,讓選手保持參與感。

Club Inbox
Athlete Overview
Activity Feed
Activity Details
01

App 內訊息

直接在平台上與選手溝通,不必切換到其他通訊工具。這讓 AI 助手擁有更豐富的選手資訊,能提供更個人化的教練建議。

02

智慧群發

依標籤或 RFM/NAPL 分群鎖定選手,透過推播通知、Line 或 Email 發送訊息——可立即發送或排程在最佳時間。

In-App Messaging
Smart Broadcast
01

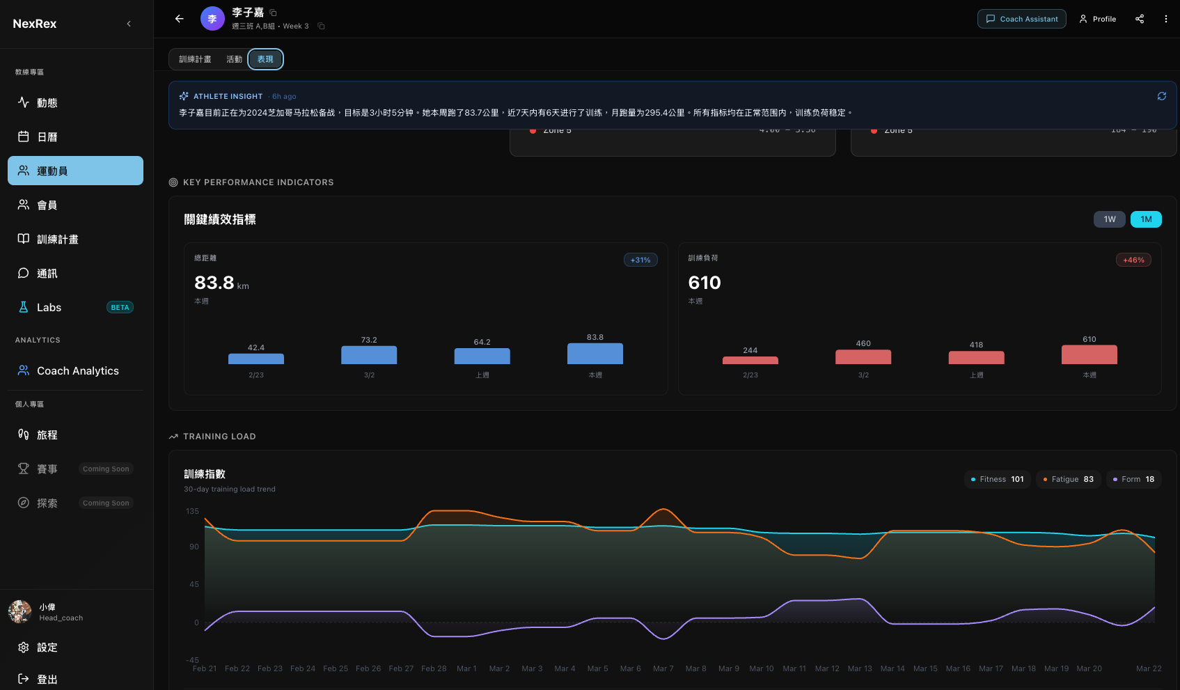
選手表現

每位選手的完整表現總覽——訓練距離、負荷趨勢、恢復狀態,以及 CTL、ATL、TSB 等關鍵指標。教練也可以直接調整訓練區間。

02

團隊數據分析

查看整個團隊的訓練距離、時長與負荷。取得 AI 洞察摘要,精準標示哪些選手需要更多關注。

Athlete Performance
Group Analytics

簡單定價,強大教練工具。

免費開始使用。隨需求擴展。無需信用卡。

不是教練?Rex 也是你的個人 AI 訓練夥伴。

記住你的 AI

Rex 記得你的目標、傷病紀錄和偏好。每次對話都能延續上次內容——不用重複說明。

智慧訓練計畫

根據你的實際表現、恢復狀態和生活行程動態調整的計畫。不是死板的模板——是一份活的計畫。

你的跑步旅程

追蹤每一次跑步的進步。看看你走了多遠,慶祝每個里程碑,透過 AI 洞察保持前進動力。

免費下載 iOS 版

即將推出:Android

常見問題

在初始設定時,Rex 會詢問你的訓練方法、溝通偏好和教練原則。隨著你不斷檢視和調整 Rex 的草稿,它會持續優化對你的理解。大約 2-3 週後,Rex 產生的訊息就會非常貼近你本人的風格。

會——Rex 始終會表明自己是 AI 訓練夥伴,絕不假裝是人類。不過,Rex 會用你的教練語氣溝通,遇到複雜決策會交給你處理,所以選手會感覺它是你教練服務的延伸。

所有資料在儲存和傳輸時都經過端對端加密。選手可以控制哪些資訊與教練分享。你可以查看訓練數據和課表執行情況;選手與 Rex 之間的私人對話,預設不會對教練顯示。

可以。免費方案永久有效,最多可帶 5 位選手——不需要信用卡,沒有時間限制。當你準備好使用 Rex AI 和進階功能時,付費方案包含 14 天免費試用。

TrainingPeaks 和 Everfit 是優秀的訓練規劃工具。NexRex 更進一步,提供 Rex——一個持續運作的 AI 助手,主動與你的選手溝通、學習你的方法論,並處理 80% 的日常教練溝通。它不只是一個平台,更像是雇了一位 AI 助理教練。

NexRex 支援 iOS(Android 即將推出),並透過 Apple Health 和直接 API 連線整合 Apple Watch、Garmin、Fitbit 等熱門穿戴裝置。

Rex 不會在未經你授權的情況下發送訊息給選手。你可以控制自主程度——從「所有內容都先給我審核」到「自動處理日常回報」。涉及受傷風險、訓練負荷調整或健康問題時,Rex 一律交由你處理。你是教練,Rex 是助手。

可以。Rex 發送的每則訊息都會記錄在你的教練儀表板中。你可以隨時查看每位選手的對話紀錄。如果你偏好親自把關,可以將 Rex 設為草稿模式——它負責撰寫,你核准後才會發送。

你的選手會保留他們的帳號和所有個人資料——訓練紀錄、比賽成績和對話內容。他們可以繼續使用 App 的免費功能。你可以隨時匯出教練資料。沒有綁定,沒有人質勒索。

只有過去 90 天內有活動紀錄的選手才會計入方案名額。如果某人休季停止訓練,不會佔用名額。你也可以手動封存選手。

你只要傳送一個深層連結——就這樣。選手點擊連結、下載 App,就能立即與你連線。不需要驗證碼、不需要手動設定、不需要試算表。大多數選手在 2 分鐘內就能完成設定。

準備好規模化帶隊了嗎?

加入正在改變選手訓練方式的教練行列。

免費方案永久有效 · 付費方案含 14 天試用 · 無需信用卡